Salt Lake City · Private Home & Business infrastructure

We Don’t Just Install Tech. We Design & Manage Your Whole Home System.

Private infrastructure for your home: your data stays with you, automation that runs reliably, security you can see and control, and less dependence on companies that profit from your habits, plus clear visibility into power and performance when you want it.

What We Build

Outcomes first: infrastructure you can reason about, automation that doesn’t depend on a dozen clouds, and security and privacy baked in, not bolted on after the fact. Under the hood we use proven platforms so your system stays understandable and expandable.

Network Architecture

Your home network, built like a business network

  • Wired backbone and wireless where it matters, with coverage you can count on
  • Segmentation for IoT, guests, and trusted devices
  • Security-first configuration, not a quick router swap
  • Often the right first step before everything else

Private Home Server

Your personal cloud: faster, private, under your control

  • Custom builds from planning through go-live
  • Media, backups, files, and self-hosted apps
  • Room to grow as your needs change
  • Less reliance on a dozen subscriptions for basic capability

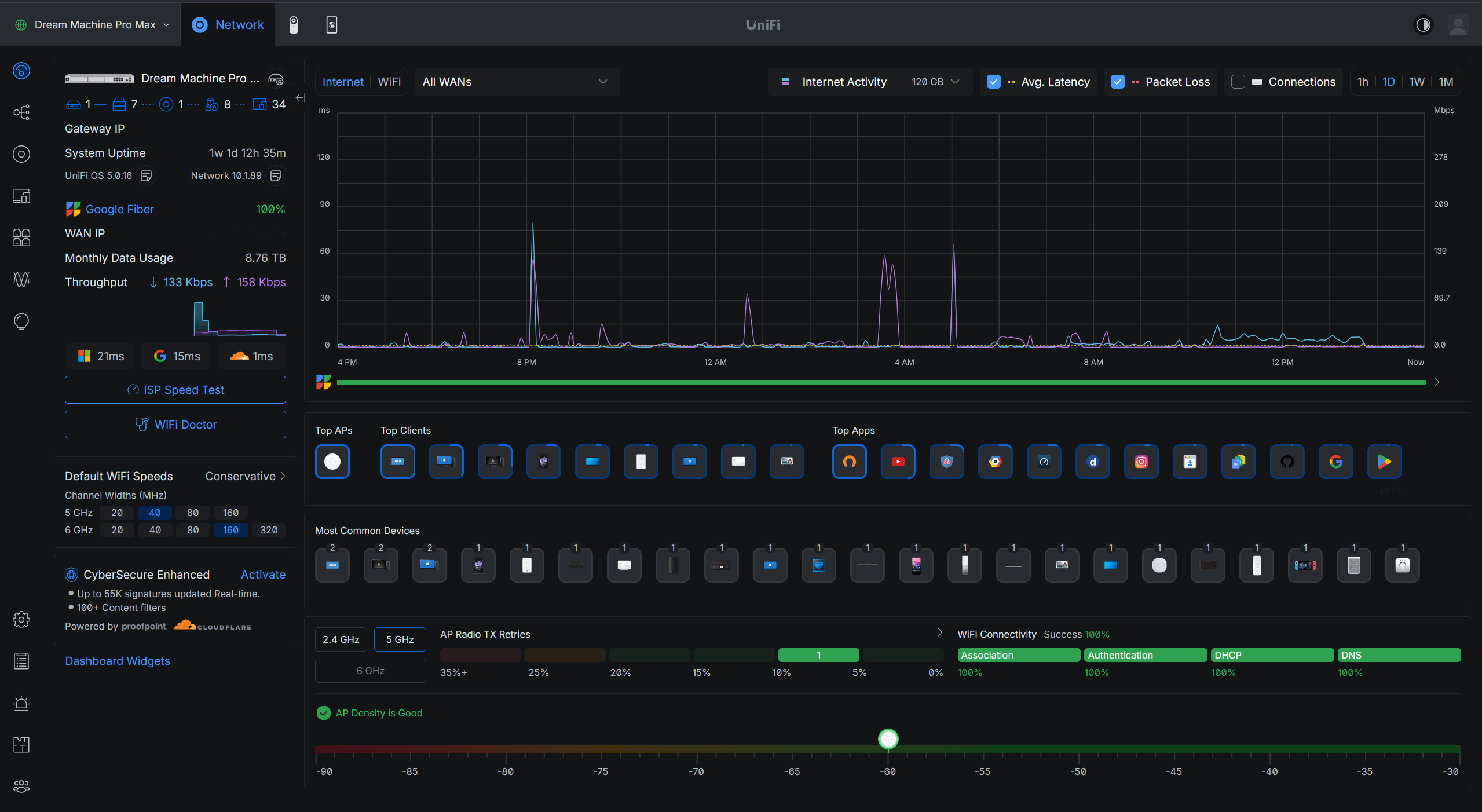
Visibility & Dashboards

See your home’s systems in one place

  • Network and server health at a glance
  • Smart-home and automation signals where it helps
  • Room for solar, battery, and power data alongside everything else
  • Built for people who want clarity, not guesswork

Full Home Energy Monitoring

Know where power goes, down to each circuit

  • Track energy use across your electrical panel
  • See utilization by circuit breaker, not just a whole-house number
  • Ideal for efficiency, solar, battery backup, and large homes
  • Integrated with the rest of your infrastructure when you want it

Smart Home Integration

Private, local, and under your control, not vendor clouds harvesting your home’s data

  • Step off ecosystems that exist to collect, profile, and share what happens in your house
  • Run a local Home Assistant hub so devices answer to you, not a distant analytics pipeline
  • Lighting, cameras, climate, AV, and more in one private interface instead of fifteen siloed apps
  • Automations and network design built for reliability, security, and long-term ownership

Remote Management

We maintain it so you don’t have to

  • Updates, monitoring, and proactive care, often with UniFi and similar platforms
  • Security patches and performance tuning
  • Priority help when something breaks
  • Optional ongoing plans for continuity after the install

Service levels

Most projects start with a strong network, then grow. Here’s how engagements typically stack, scoped to your home after we talk. Pricing is custom; we’ll quote after a consultation.

Starter

Network foundation

  • Enterprise-style network design: wired core, secure wireless, hardened baseline
  • Reliable connectivity end to end, not a router swap and a handshake
  • Core segmentation (e.g. IoT / guest / secure)
  • Security-hardened baseline

Advanced

Smart home platform

  • Everything in Network foundation
  • Local Home Assistant so your data stays in your home, not a vendor’s cloud
  • Device integrations and one private dashboard instead of a pile of apps
  • Automation where it improves daily life

Pro

Private cloud system

  • Everything in Smart home platform
  • Custom Server: storage, media, backups, apps
  • Monitoring and visibility (e.g. Grafana) tailored to you
  • Full home energy monitoring by circuit, when desired

Premium

Fully managed infrastructure

  • Everything in Private cloud system
  • Ongoing remote management and priority support
  • Continuous optimization as you add gear or change habits
  • A long-term relationship, not a one-and-done install

Our philosophy

We’re not here for a quick install and a vanishing act. We build a connected system, give you real visibility, and stay available to keep it healthy.

Why Gunn Networks

Most installers stop at a faster connection. We design infrastructure for homes and lean small businesses: network, servers, smart home, automation, security, privacy, energy insight, and dashboards. Then we help you run it over time.

What you’re buying

  • Connectivity and services you can rely on without defaulting to someone else’s cloud
  • Cameras and devices that feel fast and secure
  • A smart home that isn’t a pile of conflicting apps
  • Your data on your systems and not scattered across vendors
  • Optional visibility into power use, down to individual circuits
  • Small businesses: segmented office and guest networks, on-site storage and backups, and camera coverage you control, not a pile of disconnected consumer gear
  • Plain-language guidance; we earn trust without jargon walls

How we’re different

  • One relationship across networking, servers, smart home, and monitoring, with the same rigor whether it’s your house or a small shop or office
  • Private infrastructure instead of defaulting to the cloud
  • Dashboards and observability most installers never touch
  • Energy monitoring at panel level for serious homeowners
  • Ongoing management when you want continuity, not a one-off

Who we work best with

We’re not the right fit for everyone, and that’s intentional. We do our best work for:

  • Homeowners who want performance and privacy, not a box-store router swap
  • Small businesses (retail, studios, professional offices) that need segmented networks (staff, guests, payment or IoT gear on its own lane), dependable on-site storage, and security cameras that fit how you operate
  • Tech-curious professionals who value control and clean design
  • Homes with cameras, lots of smart gear, or a network that never quite feels trustworthy
  • Solar, battery backup, or anyone who wants real insight into where power goes

How It Works

We usually start with the network. It’s the foundation everything else depends on. Then we layer servers, smart home, energy, and dashboards as it makes sense for you.

  1. 1

    Consultation

    On-site or remote. We map how you live with technology today, what’s frustrating, and what “done right” looks like. Then we propose a clear path (often starting with the network).

  2. 2

    Implementation

    Professional install and configuration, testing and optimization, plus documentation and a walkthrough so you’re never left guessing.

  3. 3

    Support

    Optional ongoing care: monitoring, updates, security patches, tuning, and priority help so the system keeps working as your home changes.

What Clients Say

Infrastructure you own, automation that doesn’t depend on a dozen apps, security and privacy you can reason about, and someone who stays around after the install.

“We wanted cameras, door access, and backups to feel like one trustworthy system and not a pile of vendors guessing about our house. Jason designed the backbone then layered automation and storage we control. Guests and contractors get what they need without sharing our family’s accounts or data, and he walked us through how it all fits together.”

Homeowner, two-story home, Salt Lake County

“We were tired of paying a stack of services just to store photos, backups, and movies we own, and we were never really sure who could see what. He designed and built storage and automation in our home, moved us over carefully, and left written steps we still use. Our monthly bills dropped, and our privacy finally matches how we actually live.”

Couple who downsized cloud subscriptions, Wasatch Front

“Lights, locks, and cameras each had their own app, and something was always ‘offline.’ He pulled routines and devices into one place we run ourselves, added sensible alerts when doors, power, or the system look off, and checks in on a schedule so I’m not the family IT person. It feels secure, private, and intentional, not a junk drawer of gadgets.”

Busy family, smart devices + solar, Cottonwood area

Meet your infrastructure partner

Jason Gunn

Hi, I’m Jason Gunn, owner of Gunn Networks. I work as a personal infrastructure engineer for your home, not generic IT help, and not a quick patch that ignores security, privacy, or how the whole system has to work together.

Most people don’t wake up wanting VLANs or Docker. They want infrastructure that stays out of the way: connectivity they can count on, cameras and automation that feel secure and private, fewer apps and vendors in the loop, and their data off someone else’s subscription treadmill when that’s the right move. I translate those outcomes into solid design: enterprise-style networks, private servers when you’re ready, Home Assistant where it fits, dashboards when you want visibility, and full home energy monitoring down to the circuit breaker when you care where every kilowatt goes.

I’m based in Salt Lake City and work directly with every client: clear plans, clean execution, documentation you can keep, and optional ongoing management so the system doesn’t rot after install day.

If you’re in the Wasatch Front and want infrastructure that’s private, fast, and built to last, I’d like to hear what you’re trying to solve.

Schedule a consultation

Get a Free Consultation

Tell us a bit about your project. We’ll follow up to discuss timing, scope, and next steps.